超低排放一體化必將在未來的工業發展中發揮越來越重要的作用
隨著全球對環境保護意識的日益增強,工業排放監測的重要性愈發凸顯。為應對嚴峻的環保形勢,各國紛紛加強了對工業排放的監管力度。超低排放一體化在線監測設備應運而生,作為新一代監測技術的代表,它以其高效、實時、精準的特點,正在悄然引領著工業排放監測的新風尚。
超低排放一體化在線監測設備,通常是指能夠實時監測工業生產過程中產生的廢氣、廢水等污染物排放的高科技設備。這些設備集成了多種傳感器和智能算法,能夠對多種污染物(如二氧化硫、氮氧化物、顆粒物等)進行實時監測,并將數據傳輸至云端,實現數據的集中管理和分析。
超低排放一體化的主要技術特點包括:
實時性:設備能夠實時采集和傳輸數據,做到對排放情況的即時監控,確保企業能夠迅速響應環境變化。
高精度:采用先進的傳感器技術,設備能夠以高精度檢測排放物質的濃度,確保監測數據的可靠性。
體化設計:設備將多個監測模塊集成在一個系統中,簡化了設備的安裝和維護,提高了監測的效率。
智能化:通過數據分析和機器學習算法,設備能夠識別異常排放情況,提供智能預警,幫助企業及時采取措施。
超低排放一體化廣泛應用于多個工業領域,包括:
電力行業:監測燃煤電廠的廢氣排放,確保其達到國家的排放標準。
化工行業:實時監測化工生產過程中產生的有害氣體,降低環境污染風險。
鋼鐵行業:檢測高爐、轉爐等生產環節的廢氣排放,推動企業實現綠色生產。
水處理行業:監測工業廢水排放,確保水體的安全和環保。
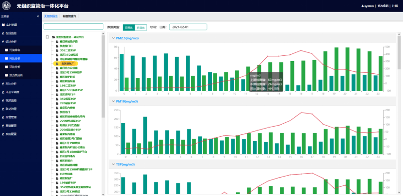
超低排放監管在對超低排放監管的基礎上,對超低排放改造效果評估,監管整體思路為:源頭監管——有組織和無組織排放監管,過程控制——治理設施與生產設施工作狀態和運行效果實時跟蹤。效果管控——產塵點周邊和道路附近空氣監控。
無組織排放管控治一體化平臺有效利用在線監測、物聯網、視覺AI、大數據相關技術,實現污染物源頭減排、過程控制、全流程實時系統管理,提高企業整體治理效率、達到環保超低排放標準。通過對廠區有組織排放、無組織排放的實時監測,結合廠區空氣質量微站、視頻監控、車輛監管、門禁系統、能源消耗、三維GIS地圖等各類數據,有效掌握并科學分析有組織和無組織排放分布濃度、變化規律等,依據分析結果進行智能化、信息化、科學化的管控,為企業治理工作提供有力支撐。


超低排放一體化作為現代工業排放監測的前沿技術,正在以其dute的優勢和廣泛的應用前景,悄然yinling著行業的新風尚。隨著技術的不斷進步和政策的支持,未來的監測設備將更加智能、高效,為實現更高水平的環保監測提供堅實保障。
在這個充滿挑戰和機遇的時代,企業只有積極擁抱新技術,提升自身的環保監測能力,才能在激烈的市場競爭中立于不敗之地。超低排放一體化在線監測設備不僅是企業實現環保合規的重要工具,更是推動可持續發展、實現綠色經濟的重要助力。隨著社會各界對環保的重視與投入,超低排放一體化在線監測設備必將在未來的工業發展中發揮越來越重要的作用。
未來,讓我們共同期待,在超低排放一體化在線監測設備的yinling下,工業排放監測能夠實現更高效、更智能的轉型,為保護我們共同的家園貢獻力量。


